Import JTL
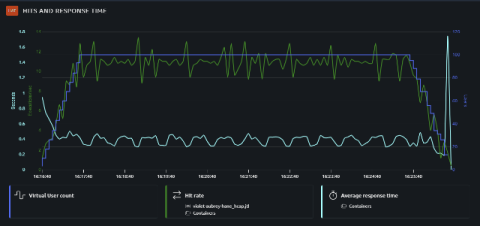
OctoPerf offers a JTL import feature that allows anyone to import JMeter results and manipulate them through our reporting UI for free. JTL stands for Jmeter Test Logs. It is the recommended output for JMeter test results. It is basically a CSV file that contains a single line for each individual sample result.